Search
OpenObserve v0.40.0 comes just in time for the new year, a milestone release that brings major architectural improvements, powerful new alerting capabilities, enhanced observability features, and...
From openobserve.aiImport OpenObserve’s prebuilt Kubernetes dashboards for end-to-end visibility, trend analysis, and proactive alerts across clusters.
From openobserve.aiA comprehensive comparison of the top 10 observability platforms in 2026 highlighting their strengths, trade-offs, and use-cases.
From openobserve.aiA comprehensive comparison of the top 10 open source observability platforms in 2026 highlighting their strengths, trade-offs, and use-cases.
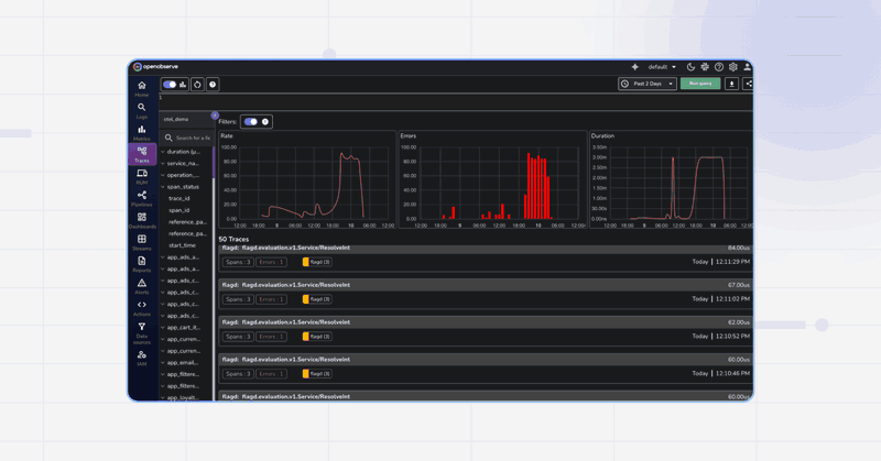
From openobserve.aiDeploy the OpenTelemetry Astronomy Shop demo and stream traces, metrics, and logs to OpenObserve with Helm. Easily configure OTLP and visualize everything in dashboards.
From openobserve.aiLearn how to configure OpenObserve Collector to ingest multi-line log events, like stack traces, for better log analysis. Step-by-step guide with examples
From openobserve.aiTurn on usage reporting in OpenObserve to see ingest volume, API activity, and errors captured in the _meta org for auditing and oversight.
From openobserve.ai





